美控专注过程自动化解决方案

为您提供更好的产品和更贴心的服务

全国服务咨询热线:19857007412

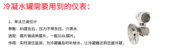
MIK-3051DP双法兰压力液位变送器 密封罐专用款
返回

MIK-3051DP双法兰压力液位变送器 密封罐专用款

产品特点 :  产品描述 Product Description

  美控标签产品简介01.jpg
  美控MIK-3051DP双法兰液位变送器产品利用差动电容检测原理,当两侧压力不一致时,致使容室中测量膜片产生
咨询热线 : 19857007412
  • 产品详情
  产品描述 Product Description

  美控标签产品简介01.jpg
  美控MIK-3051DP双法兰液位变送器产品利用差动电容检测原理,当两侧压力不一致时,致使容室中测量膜片产生位移,其位移量与压力差成正比,通过电路处理将电容变化量转换成4~20mA的二线制电流信号输送给二次仪表显示液位值,同时也可以表头显示液位值。该液位变送器具有坚固抗振、量程、零点和阻尼现场连续可调。
  应用场合:液体、气体和蒸汽的液位检测。
 








  本产品适用于非防爆场合,如需防爆产品需特殊注明
 
  经典案例
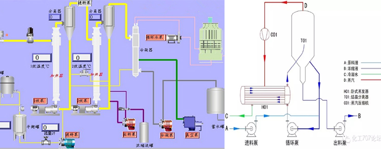
  多效蒸发器是在保行业末端的处理工艺,经常应用于《蒸发结晶工艺在电厂脱硫废水零排放》、《氨水蒸汽在SCR脱硝装置上运用》、《MVR蒸发器在垃圾渗透滤液处理中的应用》、《蒸发器在制药工业废水上的应用》适用于氯化钠、苯丙铵酸、硫酸钠、氯化铵、甘铵酸;氯化钡、硫酸锌、氯化钙、硫酸铵、氢氧化钠等物料的蒸发与结晶。
  
  废水蒸发器设备特别:
  A、由一、二、三、四效蒸发器,一、二、三、四效分离器,一、二、三、四效结晶器,冷凝器等组成。
  B、采用独特设计的结晶器,能满足连续进料,连续排料的工艺要求,蒸发器的强制循环形成了的配合,其内部结构使得晶体和清液得到有效的快速分离。
  C、整套工艺为真空条件下蒸发,温度相对较低,蒸发速度快,蒸发耗能低,蒸发浓度高,使粘度较大的料液容易流动蒸发,不易结垢,是目前国际上的蒸发与结晶相结合的蒸发设备之一。